The PowerDMARC dashboard provides a central view of your domain’s email authentication results. It collects and organizes data from DMARC reports so that you can easily review how your emails are being authenticated and identify issues.
1. Domain Summary
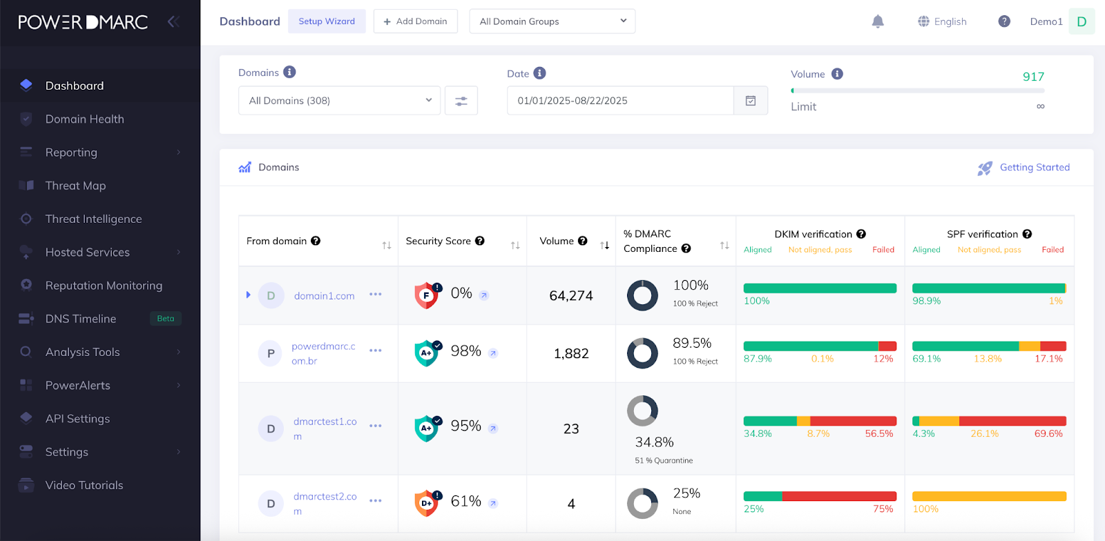
At the top of the dashboard, you can select a domain or domain group and apply date filters. This allows you to view authentication data for specific periods or domains.
Key details shown include:
Security Score (%)
Total Email Volume
DMARC Compliance Rate (%)
2. Authentication Results
This section displays how emails performed against authentication checks:
SPF – Emails that passed the Sender Policy Framework test.
DKIM – Emails that passed the DomainKeys Identified Mail test.
DMARC – Overall compliance combining SPF and/or DKIM alignment.
A daily chart provides a breakdown of compliant vs. non-compliant messages, making it easier to spot irregularities.
3. Outbound Email Overview
Outbound messages are classified into:
DMARC Capable (Direct Volume) – Emails that passed authentication.
Forwarded Emails – Emails that are forwarded or routed through intermediate servers.
Threats / Unknown Sources – Emails from unaligned or unauthorized sources.
This helps in distinguishing between regular traffic and traffic that needs review.
4. Sending Sources and Threats
Two tables summarize:
Top Threat / Unknown / Unaligned Sources – IP addresses and providers sending unauthenticated or suspicious traffic.
Top Sending Sources – legitimate email providers sending authenticated traffic.
5. Threat Map
A world map shows where unaligned or suspicious traffic is originating from. This geographic overview provides context about the regions most associated with attempted spoofing or unauthorized sending.
Conclusion
The PowerDMARC dashboard provides an organized view of email authentication data. By showing authentication pass rates, outbound traffic types, sending sources, and geographic threat origins, it helps you understand how your domains are being used in email and where issues may exist to analyze further.




